空压机节能,从储气罐和管道开始!

空压机节能,是现在空压机销售的主要手段,也是企业提高产品竞争,降低成本的重要手段。空压机的节能,可以从多个方面来进行。不仅是单纯的买一台节能空压机,你还可以从储气罐和管道,这两方面进行节能。

空压机温度高怎么回事

如果主机没问题,可能有两个原因,一个是散热器堵了,特别是铝制翘片式的,打开看没有堵,是通的,但是由于油垢、积碳会造成油的流阻增大,要知道翘片和翘片之间只有2--3mm间隙,造成润滑油流速不足,这种情况直接买一个新的散热器就行了大概300块,清洗的费用很不划算;

高压空压机故障排除法

1. 故障特征:曲轴箱中发生响声.可能的原因:a连杆的螺钉螺帽松动.b连杆大头轴承是否松动。消除方法:a拧紧螺螺帽.b调整其间隙拧紧大端轴承连接螺钉或更换轴瓦。2. 故障特征:气缸内发生响声。可能的原因:a气缸的余隙大小.b气阀发生毛病.c活塞内球形轴承间隙太大,或连接螺钉松动。     消除方法:a检查气缸余隙,并调整之.b检查发生响声的气阀,拆开检查,调整轴承间隙后拧紧螺钉。

为什么空压机主机需要进行周期性大修?具体包

空气压缩机是工厂生产的命脉,对空压机进行定期的维护和保养是保证其正常运转的前提。主机是空压机的核心部分,长期处于高速运转状态,类似于大多数运转机器,其在运行到一定时间或年限后都必须进行预防性大修,因为空压机主机在经过长时间高速运转后会出现以下问题:

螺杆式空压机日常使用注意事项

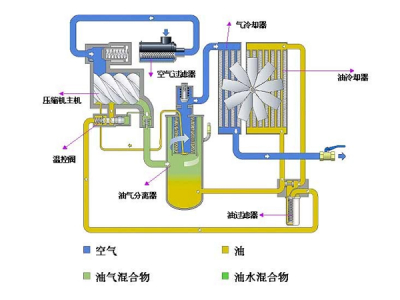
本文主要是来介绍下螺杆式空压机日常使用注意事项和空气压缩机维修保养前的准备工作。一、要认识润滑油的重要性,需定期换油:空压机专用油是半合成油,其使用寿命通常是3000—4000h.注意油的质量,运行中注意油位,运行中油位指示必须在绿色区域,运行中要重点控制油温,避免油箱内油中含水。

神钢微油式螺杆空气压缩机操作规程

1.通电①接通主电源。②接通漏电保护断路器,同时确认控制器的电源指示灯亮灯。2.压力设定①在用户界面主菜单上找到【设定】,点击【设定】进入。②在设定菜单中找到【压力设定】,点击【压力设定】进入。③查看各项设定是否符合要求。如需变更,点击右下角的【变更】。④如需设定压力,请点击显示数字的对话框,变更数据后,点击【ENT】即可。

空压机清洗保养方法大全(值得收藏)

在实际应用中,空压机的工况环境常常比较复杂,粉尘、油污以及各种颗粒物。空压机使用时间长了,内部会有油垢、积碳、沉淀物、锈迹等,假如用过不同品牌润滑油的空压机,还会有类似沥青的黑胶物。因此有必要定期清洗,将机头、油漆桶、散热器、油管内部,以及各类阀门等都清洗一番,达到消除安全隐患的目的。

本站使用百度智能门户搭建 管理登录
沪ICP备10214865号-1